Mackerelワッショイ!!!!
Adachinですっ。
LINE DEVELOPER DAY 2016にて
LINEと外部アプリケーションなどの通知連携サービス
「LINE Notify」
が発表されました。
今回インフラエンジニアで熱いのはMackerelとも連携できるようになったこと!
このadachin-serverブログもMackerelで監視してるのですが、
アラート通知はメールで確認してました。slackに通知とか考えてましたが、
メンドクサイし。。。
それがLINEで通知くるなんて、なんて有意義なんでしょう涙
早速、導入方法とテストをやってみたのでブログにします。
■Mackerel管理画面
まずはMonitorsからチャンネル設定を選びます。
通知グループ/通知チャンネルを追加を選びます

LINEで認証してチャンネルを作成を選びます。
この先はLINEアカウントがメールアドレスで登録してないと使えないので設定してない人は設定しましょう!(普通してる)
進むと個人のみ送るか、特定LINEグループにするか選べます。自分は個人にしました。
これで連携はOK!
■TEST
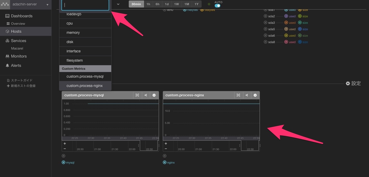
テストとしてnginxのプロセス監視、カスタムメトリックを追加しました。
プロセスが減ったり、落ちた時に通知させる感じです。
サーバはUbuntuですが、設定自体はCentOSも変わりません。
・実際のnginxプロセス数を確認
|
1 2 |
# ps aux |grep nginx |wc -l 13 |
・スクリプトの用意
|
1 2 3 4 5 6 |
:/etc/mackerel-agent# tree scripts/ scripts/ ├── mysql-process.sh ├── mysql-process.py └── nginx-process.sh └── nginx-process.py |
・nginx-process.sh
https://gist.github.com/RVIRUS0817/77f76431b65d3b2bfff30e6d60cc6509
・nginx-process.py
https://gist.github.com/RVIRUS0817/76155a31accf073580169f337da3aabf
|
1 |
# chmod 755 nginx-process.sh |
|
1 |
# chmod 755 nginx-process.py |
・mackerel-agent.conf
追加します。
|
1 2 3 |
[plugin.metrics.process] command="/etc/mackerel-agent/scripts/nginx-process.py" type="metric" |
・mackerel-agent再起動
|
1 |
# /etc/init.d/mackerel-agent restart |
・Mackerel管理画面
・監視ルールの設定
今回はプロセス10以下になったらWarning。3になったらCriticalに設定しました。
・nginxを落としてLINEに通知くるか確認する
おおおおおお!!グラフも見れてすげえええ。
ちゃんとnginx起動してOKも通知がきました。(ついでにDiskも)
■まとめ
これでメールクライアントを開くことはなくなりました。他にもIFとLINEを連携してgmailもクライアント使わなくしたし、どんどんLINE通知機能が増えるといいですな。
最近LINEの技術力ぱない。iPhoneのキャリアもLINEモバイルにしたし、
今後も超期待ですね。
というかプロセス監視。。。
チェックプラグインであるからそれ使おう。。
→https://mackerel.io/ja/docs/entry/howto/check/process
参考:http://www.itmedia.co.jp/news/articles/1609/29/news112.html
http://dev.classmethod.jp/etc/mackerel-push-notify-process-count/





0件のコメント