懐かしい….ZabbixでのJMXやらJVMでの設定はメチャクチャだるい!
そこで初めてMackerelでの設定をやってみたのでブログします。(ブログするまでもないかも)
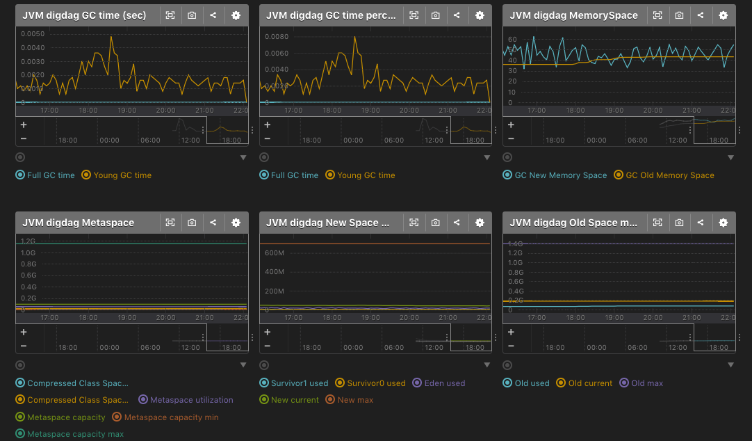
■mackerel-plugin-jvm
https://github.com/mackerelio/mackerel-agent-plugins/tree/master/mackerel-plugin-jvm
多分mackerel-agent-pluginsをインストールすれば勝手に入ってくると思います。
基本jstat,jps,jinfoコマンドを指定するだけです。
■Setting mackerel-plugin-jvm
・jps確認
|
1 2 3 4 5 6 7 8 9 10 11 12 13 14 |
# which mackerel-plugin-jvm /usr/bin/mackerel-plugin-jvm # java -version openjdk version "1.8.0_171" OpenJDK Runtime Environment (build 1.8.0_171-b10) OpenJDK 64-Bit Server VM (build 25.171-b10, mixed mode) # which jps /usr/bin/jps # jps 1778 Jps 5275 digdag |
jpsコマンドもし入ってなかったら各OracleやOpenjdkのdevelインストールすれば入りやす。
・grep jvm mackerel-agent.conf
|
1 2 3 4 5 6 |
[plugin.metrics.jvm] command = "/usr/local/bin/mackerel-plugin-jvm -javaname=digdag -jstatpath=/usr/bin/jstat -jpspath=/usr/bin/jps -jinfopath=/usr/bin/jinfo" # /etc/init.d/mackerel-agent restart mackerel-agent を停止中: [ OK ] Starting mackerel-agent: [ OK ] |
とりあえずdigdag重いので指定!

!!
■まとめ
jpsなどのコマンドが入ってなくてハマったくらい。
Mackerel簡単すね!!

0件のコメント