Zabbixはページの表示が遅いイメージがありますが、Grafanaと連携すると使い勝手がよくなり、デザインに圧倒されるので今回導入してみました。
■About Grafana
GraphiteやElasticsearch、OpenTSDB、Prometheus、InfluxDB等の
データソースに蓄積されたデータを可視化するダッシュボードツール。
Kibana3からforkされたOSSであり、コミュニティにより活発に開発が進められているとのこと。
プラグインも豊富で各サービスと連携しやすいのがメリット。
■Environment
・CentOS Linux release 7.4.1708 (Core)(GCE)
・grafana-server v4.6.3
・alexanderzobnin-zabbix-app v3.8.1
・zabbix_server (Zabbix) v3.0.14
・H2O v2.2.4
・Open port 3000
■Install Grafana
・install fontconfig
|
1 2 3 4 5 6 7 8 9 10 11 12 |
# yum install fontconfig 読み込んだプラグイン:changelog, fastestmirror Loading mirror speeds from cached hostfile * base: repos.lax.quadranet.com * epel: ny-mirrors.evowise.com * epel-debuginfo: mirrors.kernel.org * epel-source: mirrors.kernel.org * extras: centos-distro.cavecreek.net * remi-safe: repo1.sea.innoscale.net * updates: ftp.osuosl.org パッケージ fontconfig-2.10.95-11.el7.x86_64 はインストール済みか最新バージョンです 何もしません |
・install grafana-4.6.3-1
|
1 2 3 4 5 6 7 8 9 10 11 12 13 14 15 16 17 18 19 20 21 22 23 24 25 26 27 28 29 30 31 32 33 34 35 36 37 38 39 40 41 42 43 44 45 46 47 48 49 50 51 52 53 54 55 56 57 58 59 60 61 62 63 64 65 66 67 68 69 70 71 72 73 74 75 76 77 78 79 80 81 82 83 84 85 86 87 88 89 90 91 92 93 94 95 96 |
/usr/local/bin# wget https://s3-us-west-2.amazonaws.com/grafana-releases/release/grafana-4.6.3-1.x86_64.rpm --2018-01-21 21:11:55-- https://s3-us-west-2.amazonaws.com/grafana-releases/release/grafana-4.6.3-1.x86_64.rpm s3-us-west-2.amazonaws.com (s3-us-west-2.amazonaws.com) をDNSに問いあわせています... 52.218.201.176 s3-us-west-2.amazonaws.com (s3-us-west-2.amazonaws.com)|52.218.201.176|:443 に接続しています... 接続しました。 HTTP による接続要求を送信しました、応答を待っています... 200 OK 長さ: 46967397 (45M) [application/x-redhat-package-manager] `grafana-4.6.3-1.x86_64.rpm' に保存中 100%[==============================================================================================>] 46,967,397 9.32MB/s 時間 11s 2018-01-21 21:12:06 (4.05 MB/s) - `grafana-4.6.3-1.x86_64.rpm' へ保存完了 [46967397/46967397] /usr/local/bin# yum localinstall grafana-4.6.3-1.x86_64.rpm 読み込んだプラグイン:changelog, fastestmirror grafana-4.6.3-1.x86_64.rpm を調べています: grafana-4.6.3-1.x86_64 grafana-4.6.3-1.x86_64.rpm をインストール済みとして設定しています 依存性の解決をしています --> トランザクションの確認を実行しています。 ---> パッケージ grafana.x86_64 0:4.6.3-1 を インストール --> 依存性の処理をしています: urw-fonts のパッケージ: grafana-4.6.3-1.x86_64 Loading mirror speeds from cached hostfile * base: repos.lax.quadranet.com * epel: ny-mirrors.evowise.com * epel-debuginfo: mirrors.kernel.org * epel-source: mirrors.kernel.org * extras: repos-lax.psychz.net * remi-safe: repo1.sea.innoscale.net * updates: ftp.osuosl.org --> トランザクションの確認を実行しています。 ---> パッケージ urw-fonts.noarch 0:2.4-16.el7 を インストール --> 依存性の処理をしています: xorg-x11-font-utils のパッケージ: urw-fonts-2.4-16.el7.noarch --> トランザクションの確認を実行しています。 ---> パッケージ xorg-x11-font-utils.x86_64 1:7.5-20.el7 を インストール --> 依存性の処理をしています: libfontenc.so.1()(64bit) のパッケージ: 1:xorg-x11-font-utils-7.5-20.el7.x86_64 --> 依存性の処理をしています: libXfont.so.1()(64bit) のパッケージ: 1:xorg-x11-font-utils-7.5-20.el7.x86_64 --> トランザクションの確認を実行しています。 ---> パッケージ libXfont.x86_64 0:1.5.2-1.el7 を インストール ---> パッケージ libfontenc.x86_64 0:1.1.3-3.el7 を インストール --> 依存性解決を終了しました。 依存性を解決しました ======================================================================================================================================== Package アーキテクチャー バージョン リポジトリー 容量 ======================================================================================================================================== インストール中: grafana x86_64 4.6.3-1 /grafana-4.6.3-1.x86_64 133 M 依存性関連でのインストールをします: libXfont x86_64 1.5.2-1.el7 base 152 k libfontenc x86_64 1.1.3-3.el7 base 31 k urw-fonts noarch 2.4-16.el7 base 3.0 M xorg-x11-font-utils x86_64 1:7.5-20.el7 base 87 k トランザクションの要約 ======================================================================================================================================== インストール 1 パッケージ (+4 個の依存関係のパッケージ) 合計容量: 136 M 総ダウンロード容量: 3.3 M インストール容量: 137 M Is this ok [y/d/N]: y Downloading packages: (1/4): libfontenc-1.1.3-3.el7.x86_64.rpm | 31 kB 00:00:00 (2/4): libXfont-1.5.2-1.el7.x86_64.rpm | 152 kB 00:00:00 (3/4): xorg-x11-font-utils-7.5-20.el7.x86_64.rpm | 87 kB 00:00:01 (4/4): urw-fonts-2.4-16.el7.noarch.rpm | 3.0 MB 00:00:02 ---------------------------------------------------------------------------------------------------------------------------------------- 合計 1.3 MB/s | 3.3 MB 00:00:02 Running transaction check Running transaction test Transaction test succeeded Running transaction インストール中 : libfontenc-1.1.3-3.el7.x86_64 1/5 インストール中 : libXfont-1.5.2-1.el7.x86_64 2/5 インストール中 : 1:xorg-x11-font-utils-7.5-20.el7.x86_64 3/5 インストール中 : urw-fonts-2.4-16.el7.noarch 4/5 インストール中 : grafana-4.6.3-1.x86_64 5/5 ### NOT starting on installation, please execute the following statements to configure grafana to start automatically using systemd sudo /bin/systemctl daemon-reload sudo /bin/systemctl enable grafana-server.service ### You can start grafana-server by executing sudo /bin/systemctl start grafana-server.service POSTTRANS: Running script 検証中 : libfontenc-1.1.3-3.el7.x86_64 1/5 検証中 : urw-fonts-2.4-16.el7.noarch 2/5 検証中 : libXfont-1.5.2-1.el7.x86_64 3/5 検証中 : grafana-4.6.3-1.x86_64 4/5 検証中 : 1:xorg-x11-font-utils-7.5-20.el7.x86_64 5/5 インストール: grafana.x86_64 0:4.6.3-1 依存性関連をインストールしました: libXfont.x86_64 0:1.5.2-1.el7 libfontenc.x86_64 0:1.1.3-3.el7 urw-fonts.noarch 0:2.4-16.el7 xorg-x11-font-utils.x86_64 1:7.5-20.el7 完了しました! |
・systemctl grafana
|
1 2 3 4 5 6 7 8 9 10 11 12 13 |
# systemctl enable grafana-server Created symlink from /etc/systemd/system/multi-user.target.wants/grafana-server.service to /usr/lib/systemd/system/grafana-server.service. # systemctl start grafana-server # systemctl status grafana-server ● grafana-server.service - Grafana instance Loaded: loaded (/usr/lib/systemd/system/grafana-server.service; enabled; vendor preset: disabled) Active: active (running) since 日 2018-01-21 21:14:26 JST; 6s ago Docs: http://docs.grafana.org Main PID: 15160 (grafana-server) CGroup: /system.slice/grafana-server.service └─15160 /usr/sbin/grafana-server --config=/etc/grafana/grafana.ini --pidfile=/var/run/grafana/grafana-server.pid cfg:defau... |
・install alexanderzobnin-zabbix-app
|
1 2 3 4 5 6 7 8 9 10 |
# grafana-cli plugins install alexanderzobnin-zabbix-app installing alexanderzobnin-zabbix-app @ 3.8.1 from url: https://grafana.com/api/plugins/alexanderzobnin-zabbix-app/versions/3.8.1/download into: /var/lib/grafana/plugins ✔ Installed alexanderzobnin-zabbix-app successfully Restart grafana after installing plugins . <service grafana-server restart> # systemctl restart grafana-server |
■Add zabbix user grafana
ZabbixからGuestユーザグループにgrafanaユーザを作りましょう。
権限は全てのホストをぶち込んでread onlyにします。
■Setting Grafana
・URL
http://adachin.com:3000
first pass admin/admin
・Installed Apps
・Zabbix plugin Enable
・Data Sources
Save & Test押して緑バナー出てきたら連携OK!!
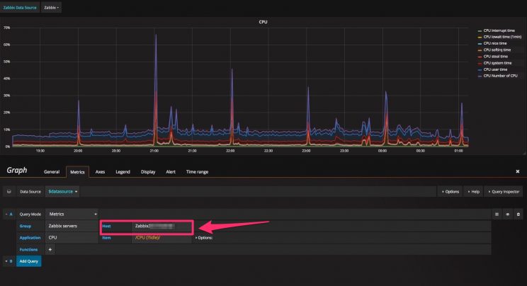
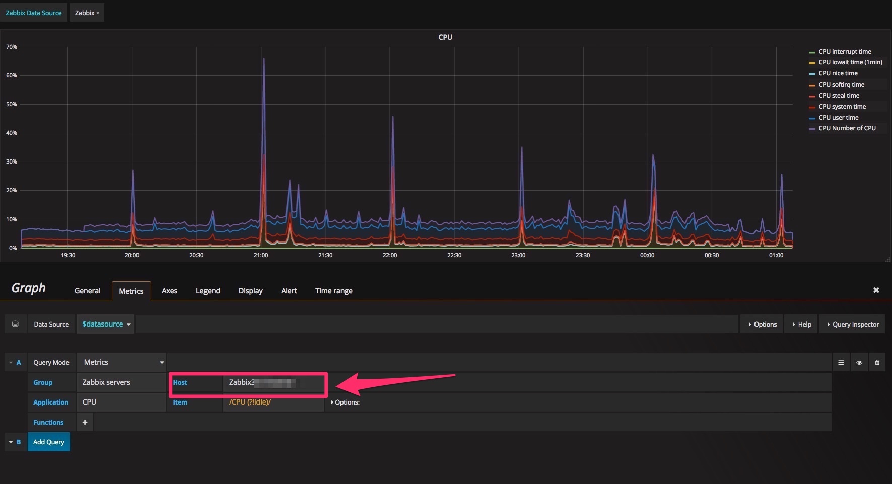
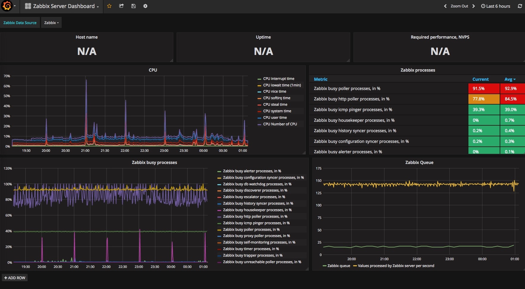
■Zabbix Server Dashboard
こちらはZabbix3自体のモニタリング専用のダッシュボードとなります。
もしグラフ出てこない場合は以下のようにEditしてホスト名を指定してあげればOK。
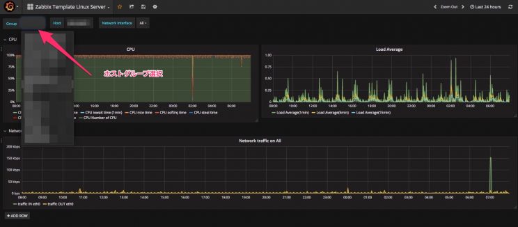
■Zabbix System Status
障害情報が各ホストグループで可視化されてます!分かりやすい。
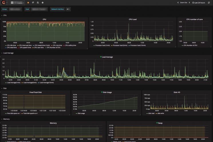
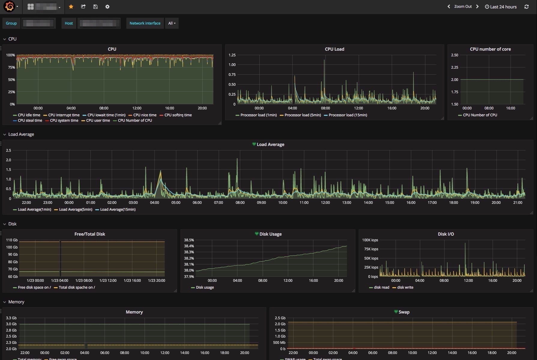
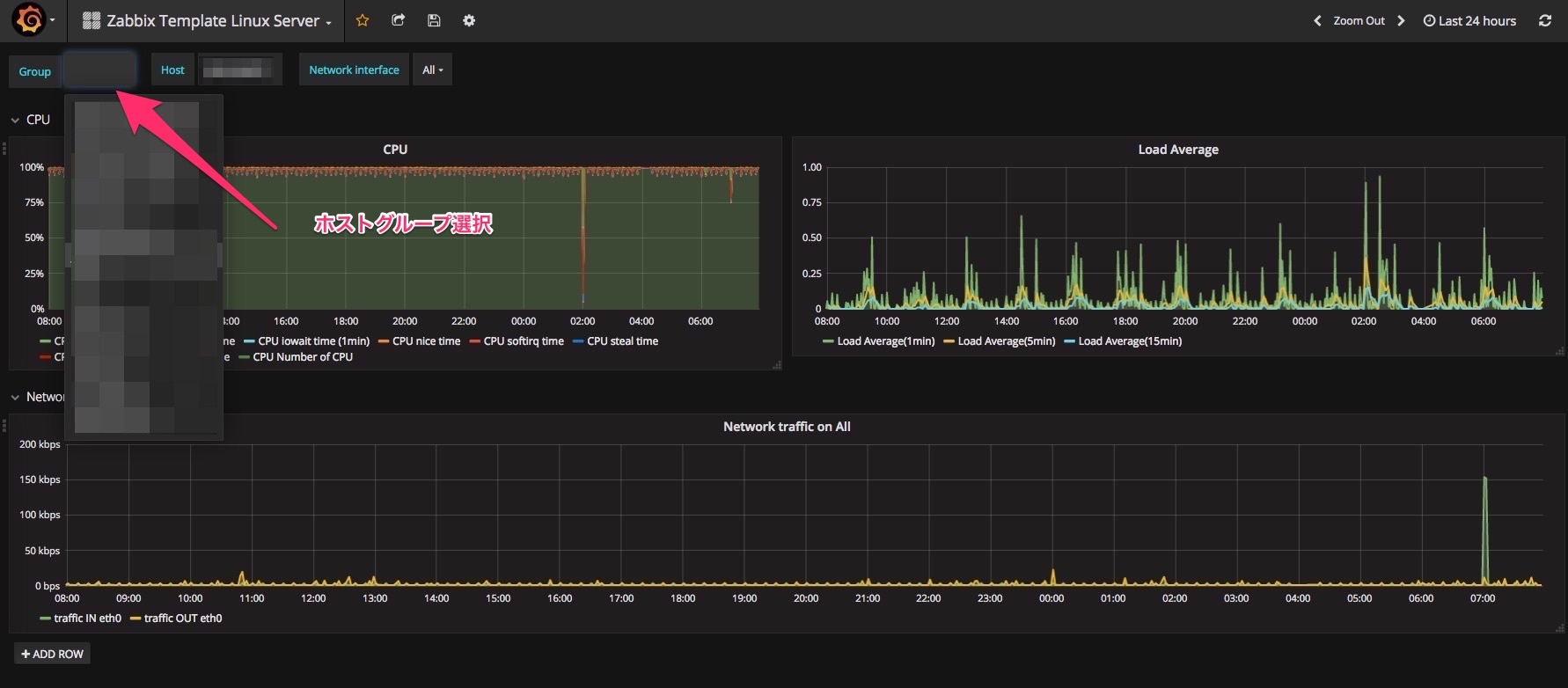
■Zabbix Template Linux Server
こちらは各ホストのリソースがグラフ化されてます。(あとでディスクなり追加しとこう)
ホストグループごとにちゃちゃっと切り替えができます。(はやっ)
カスタマイズ後・・・
■まとめ
ZabbixとGrafana連携は簡単!しかもGrafanaは一つのMetrics作れば変数化されるのでわざわざZabbixスクリーンポチポチする必要がない!今後はホスト追加はzabbix-ansibleで行ってグラフはGrafanaで見ていくのが効率良い!URLアクセスは後ほど、次回はH2Oで3000portから/grafanaにプロキシしてアクセスできるように試してブログ書きます。
↓書いた
[Zabbix3][Grafana][H2O][reverse proxy]H2OでGrafanaをリバースプロキシしてみた!
Grafana-Zabbixはansible化もしてるので参考に。
https://github.com/RVIRUS0817/ansible_grafana-zabbix
参考
https://grafana.com/grafana/download
http://azure.sios.jp/archives/4979













0件のコメント